
Understand patterns in agent usage
Automatically surface recurring patterns across your agent's conversations — competitor mentions, feature requests, compliance signals, and any custom pattern you define.


Categorize how users use the agent.
Understand what your users are actually talking about. Automatically group conversations into topics, track how they shift over time, and zoom into any cluster to read the real exchanges.
Track how your agent silently fails
Catch tool call failures, hallucinations, and incomplete goals that never raise an exception. Know exactly when your agent silently broke — before your users do.


Context delivered where your team works
Get recaps, alerts, and live context from your agent's production runs — without opening a dashboard.


Slack recaps & alerts
Get a daily digest of what broke, what succeeded, and what users asked most — delivered directly to your Slack channel.


MCP server
Query your agent's production data directly from Cursor, Claude, or any MCP-compatible client. Ask questions, get answers, fix issues — without leaving your IDE.


Email & webhook reports
Schedule reports or trigger webhooks on failure conditions. Route production context to any tool in your stack.
Search your agent's runs in plain English
Ask anything about your production conversations — "show me sessions where users got stuck", "find all tool call failures yesterday", "which topics drove the most drop-offs." No SQL, no dashboards.


Enterprise-grade security for AI data
SOC 2 Compliant
Independently audited security controls.
GDPR Ready
Support for access, deletion, and control.
PII Redaction
Sensitive data redacted at the edge.
Zero Data Retention
Privacy-first architecture with zero data retention options.
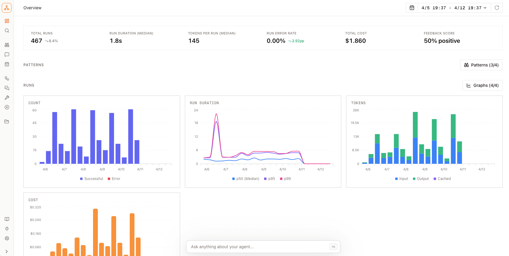
Full execution traces for every agent run
See every tool call, LLM invocation, and step your agent took — in order, with timing and inputs/outputs. Understand exactly what happened inside any run without guessing.


5 lines of code to production
Drop in without modifying your agent architecture (Vercel AI SDK, Claude Agent SDK, LangChain, and more).
